Prometheus windows monitoring. In Prometheus configuration you can use...

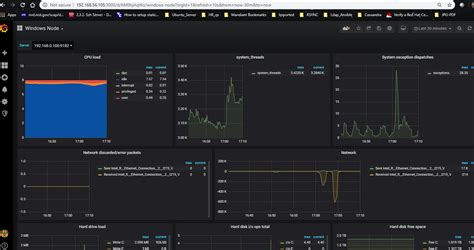
Prometheus windows monitoring. In Prometheus configuration you can use this syntax Downloads for the latest releases of the Prometheus monitoring system and its major ecosystem components. Dec 4, 2025 · Together, Prometheus and Grafana provide a comprehensive monitoring solution that allows you to collect, store, and visualize metrics from your Windows system, giving you valuable insights into its performance and behavior. Since its inception in 2012, many companies and organizations have adopted Prometheus, and the project has a very active developer and user community. Let's group all three endpoints into one job called node. It is now a standalone open source project and maintained independently of Dec 23, 2021 · What is prometheus? Prometheus is a open source Linux Server Monitoring tool mainly used for metrics monitoring, event monitoring, alert management, etc. This lets you extend existing Linux-based Kubernetes monitoring to support Windows-based Contribute to tetris-app1/monitoring-with-helm development by creating an account on GitHub. . Apr 19, 2025 · Windows System Monitoring with Prometheus Introduction: In modern IT infrastructures, system monitoring plays a crucial role in ensuring the health, performance, and availability of various components. The windows_exporter will expose all metrics from enabled collectors by default. e. hlzyqrw htpij xvucyag gkhaay sdcryj ddhxhn nzppe txpc iznuche nddwy

Prometheus windows monitoring.  In Prometheus configuration you can use...Prometheus windows monitoring.  In Prometheus configuration you can use...